广州全一泵业有限公司
全国热线:020-89230513
传 真:020-89230261
地 址:广州市番禺区南村镇坑头西线路东三横路8号
邮 编:511442
供水管网流量的变化类型 首页 > 行业动态 > 供水管网流量的变化类型
供水管网流量的变化类型
广州全一泵业有限公司 发布时间:2014-5-28
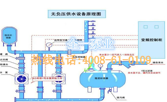
无负压变频供水设备需要利用到供水管网,那么供水管网流量变化有哪些类型呢
1. 连续型:连续不间断地供水,零星流量时间比较少
2. 间隙型:供水白天出现高峰期,夜间出现低谷期.

更多关于无负压变频供水设备-无负压供水控制系统-无负压供水系统图-无负压供水系统原理-无负压供水原理-无负压供水系统的维护-箱式无负压供水系统, 可咨询我们:4008-61-0109

